Notice
Recent Posts
Recent Comments
Link
관리 메뉴

web sprit

cursor 단축키 설정 및 나만의 단축키 모음 본문

Tool/cursor

cursor 단축키 설정 및 나만의 단축키 모음

커드만 2025. 7. 24. 17:12

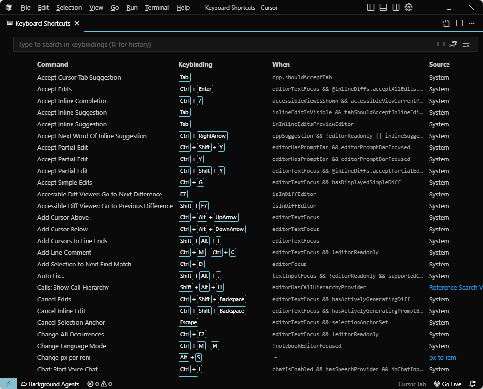
단축키 설정

위 이미지 처럼 File > Preferences > Keyboard Shortcuts 으로 클릭하여 들어가 줍니다.
또는 단축키 Ctrl + M 을 누르고 다시 Ctrl + S 를 누르면 화면을 확인할 수 있습니다.

이곳에서 단축키 변경을 할 수 있는데 너무 많아서 찾기 힘들면 상단에 검색영역(Type to search in keybindings)에서 검색하여 찾을 수 있습니다.

단축키를 변경할 부분을 더블클릭하면 
키 설정하라고 팝업이 뜨는데 바로 원하는 키를 누르고 엔터를 누르면 저장 됩니다.
혹시 누르다 잘못 키를 눌렀다면  ESC를 누르면 다시 취소되니 걱정하실 필요 없겠죠?


기본 단축키 모음

name 단축키 비고
오른쪽 사이드 바
(Secondary Side Bar
Ctrl + L

or

Ctrl + Alt + B
ai 검색영역
왼쪽 사이드 바
(Primary Side Bar)
Ctrl + B 파일 목록 & 검색 & 익스텐션 등...
Cursor: Open Edit (Command K) Ctrl + K 파일을 열고 고치고 싶은영역에 커서 위치나 드래그하여 단축키를 누르면 ai 에게 요청할 수 있는 창이 열린다.
Terminal Ctrl + ` 터미널 창을 하단에 연다.
Toggle Background Agents Sidebar (왼쪽 사이드바 열고 닫기) Ctrl + Shift + S GPT와의 이전 대화 기록, 실행했던 Background Agent 요청들 (예: 코드 리팩터링, 설명 요청 등)을 모아 보여주는 사이드바입니다.

나만의 단축키 모음

name 단축키 비고
Delete Line Ctrl + Shift + K 기본적으로 vscode와 연동 되지만 기존에 cursor에 설정과 중복되면서 작동하지 않으니 단축키 한번 확인후 cursor에서 재설정 해준다.
Join  Lines Ctrl + J 내린글자 한줄로 만들기
Emmet: Balance (outward) Ctrl + Shift + A 태그 안에 내용 선택

 

'Tool > cursor' 카테고리의 다른 글

cursor 피그마(Figma) MCP 설치방법  (3) 2025.08.22
cursor 유용한 단축키 모음  (1) 2025.07.13
cursor 설치 방법  (1) 2025.07.09
Comments